PatentPia GoldenCompass(GC) 핵심 특징 및 지향
PatentPia GoldenCompass(GC)의 핵심 특징으로는 i) one click 분석/시각화, ii) 빅데이터 활용, iii) AI/기계 학습 활용, iv) 비즈니스 지향, v) 활용 지향, vi) 공유/연결/근거 지향 등이 있습니다.
Flexible display 키워드를 1차 예시로, 부가적으로 AR glass 기술 분류를 2차 예시로, PatentPia GoldenCompass의 핵심 특징-지향에 초점을 맞춘 분석 콘텐츠를 제공합니다. 위 활용 지도의 각 항목에 결합되어 있는 사슬(링크) 표시를 클릭하면, 예시 화면이 새 창으로 열립니다.
One click 분석/시각화
GoldenCompass에서는 원클릭만으로 다양한 분석 및 시각화 콘텐츠를 제공받을 수 있습니다.
One click 분석
입력/선택 아이템에 대한 100~2,500 여가지의 분석 콘텐츠가 메뉴에 대한 원클릭 만으로 제공됩니다.
예시 화면 아래에 있는 [Link]를 클릭하면, 예시 화면이 재현됩니다. 예시 화면에서 각종 메뉴를 클릭해 보세요.
One click 시각화
GoldenCompass는 분석 결과에 대한 다양한 시각화 차트를 제공합니다. 차트 종류에 대한 클릭만으로 클릭된 종류의 차트가 생성되어 제공됩니다.
아래는 위의 예시 화면에서 Windrose 차트를 선택한 결과입니다.
One click 비교 분석
GoldenCompass는 원클릭 만으로, 복수 개의 아이템에 대한 비교 분석 콘텐츠를 제공합니다.
원클릭 비교 분석은 기업 홈에서 만날 수 있습니다. 기업 비교 분석은 임의의 기업군에 대해서 최대 100종 이상의 비교 분석 및 시각화가 제공됩니다.
비교 대상이 되는 기업군은 i) PatentPia 등이 제공하는 주제별 기업군(given company set)과 ii) 사용자가 업로드 하는 기업군(customized company set)을 대상으로 하는 기업 비교 분석이 있습니다.
빅데이터 활용
GoldenCompass는 빅데이터 기술을 100% 활용하고 있습니다. 빅데이터 기술을 활용하면, 기존에는 제공하지 못했던 차별화된 다양한 데이터 및 콘텐츠를 제공할 수 있습니다.
키워드 데이터
GoldenCompass가 제공하는 키워드의 추출-정제-번역-계량화-분류-그룹화 및 키워드 관련 콘텐츠의 생성에는 다양한 빅데이터 기술이 활용됩니다.
아래는 GoldenCompass가 제공하는 "Apple" 이라는 기업 아이템에 대한 US 특허 기준 급성장 상품-부품 키워드 콘텐츠의 예시입니다. "Apple" 보유 US 특허에 포함된 키워드를 추출-정제-계량화하여 급성장 키워드 리스트를 생성합니다. 키워드 리스트에는 "상품 및 부품"라는 키워드 분류가 적용되어 있습니다.
아이템별 속성 데이터
하위 분야 데이터
GoldenCompass가 제공하는 분야 아이템에 대한 하위 분야 데이터는 "기술/제품/물질/특허분류:분야 분석 콘텐츠" 페이지에 있는 "분야의 하위 분야 분석" 항목을 참고하세요.
기술 융합
기술 융합의 대표적인 트랙인 동시 출현 키워드를 활용하는 키워드 융합이 있습니다.
아래 예시는 "Apple"의 "flexible display" 분야의 특허에서 "flexible display"와 같은 특허에서 함께 나타난 키워드에 대한 기술 융합 분석 콘텐츠입니다. 특정한 키워드의 동시 출현 키워드들을 활용하면, 그 특정 키워드와 융합, 활용, 적용 또는 응용 가능한 분야를 발굴할 수도 있습니다.
AI/기계 학습 활용
GoldenCompass의 데이터에는 AI/기계 학습 모델을 통하여 생성되는 데이터가 다수 포함되어 있습니다.
예측 모델
PatentPia GoldenCompass는 기업별 및 분야별 유망성/부상성/성장성에 대한 예측 평가 점수, 평가 등급 및 평가 근거 데이터를 제공합니다.
기계 학습 방법론에 기반한 예측 모델은 특정 기업 및 특정 분야가 3~5년의 근 미래에 특정 국가에서 어느 정도 성장할 것인지를 예측합니다. 분야에는 i) 기술 분야, ii) 특허 분류(CPC/IPC), iii) 제품-부품 분야, iv) 소재-물질 분야, v) 컨셉 분야(coming soon), 및 vi) 키워드가 있습니다.
예측 정보는 자체(입력/선택) 아이템에 대한 웹 페이지의 최상단에 있습니다. 예측 근거 정보는 자체(선택/입력) 아이템에 대한 동향 및 평가 대메뉴→평가 중메뉴→예측 평가 소메뉴 → IP 포트폴리오 미래 부상성 예측 세부 메뉴를 선택하면 제공됩니다.
평가 모델
PatentPia GoldenCompass는 특허별로 특허에 대한 평가 점수, 평가 등급 및 평가 근거 데이터를 제공합니다.
아래 예시는 "flexible display" 키워드 아이템 관련 특허에 대한 평가 점수 및 평가 등급이 나타나 있는 페이지입니다.
추천 모델(coming soon)
PatentPia GoldenCompass는 아이템별로 다양한 추천 콘텐츠를 제공합니다.
대표적인 추천 콘텐츠로 i) 키워드 아이템별로 근 미래 연결 가능성 높은 키워드의 추천, ii) 기업/연구자 또는 기업/연구자의 분야 맞춤형 국가 R&D 과제 RFP 추천 등이 있습니다.
아래 예시는 "flexible display" 키워드 아이템에 대한 근 미래 연결 가능성 높은 키워드의 추천 페이지입니다.
비즈니스 지향
GoldenCompass는 가장 큰 특징은 비즈니스 지향으로 콘텐츠가 설계되었다는 것입니다. 예를 들면, GoldenCompass는 특정 분야에 대한 경쟁사 대비 점유율을 원클릭 만으로 분석해 주고, 원클릭만으로 리포트도 생성해 줍니다.
경쟁사/기업 비교
GoldenCompass의 기업 비교는 i) 기업 vs. 기업 간 비교, ii) 특정 분야에 대한 기업 vs. 기업 간 비교가 있습니다. 비교 체계는 i) 약 40여종 이상의 지표, ii) 50 여종의 시계열적 동향 등이 있습니다. 지표와 동향에는 각종 점유율과 집중률도 포함되어 있습니다.
특허 이벤트
GoldenCompass가 제공하는 이벤트는 i) 특허 관련 이벤트, ii) 금융 이벤트, iii) 소셜 이벤트(coming soon) 등이 있습니다.
특허 관련 이벤트는 특허가 사용된 이벤트를 말합니다. 특허 관련 이벤트에는 i) 특허 거래/매입/M&A를 통한 특허 이전, ii) 특허 소송/특허 심판 등의 거래, iv) 표준 특허, v) 특허가 사용된 FDA 승인, vi) 성과로서 특허가 창출된 국가 R&D 등이 있습니다.
이미지 인식[CPC:G06K9/00) 기술 분야를 예시로, PatentPia GoldenCompass를 활용한 이벤트 동향 분석 콘텐츠를 제공합니다. 위 활용 지도의 각 항목에 결합되어 있는 사슬(링크) 표시를 클릭하면, 예시 화면이 새 창으로 열립니다.
아래는 "이미지 인식"이라는 기술 분야 자체(입력/선택) 아이템에 대한 이벤트 중 소송수 동향 분석 콘텐츠입니다.
활용 지향
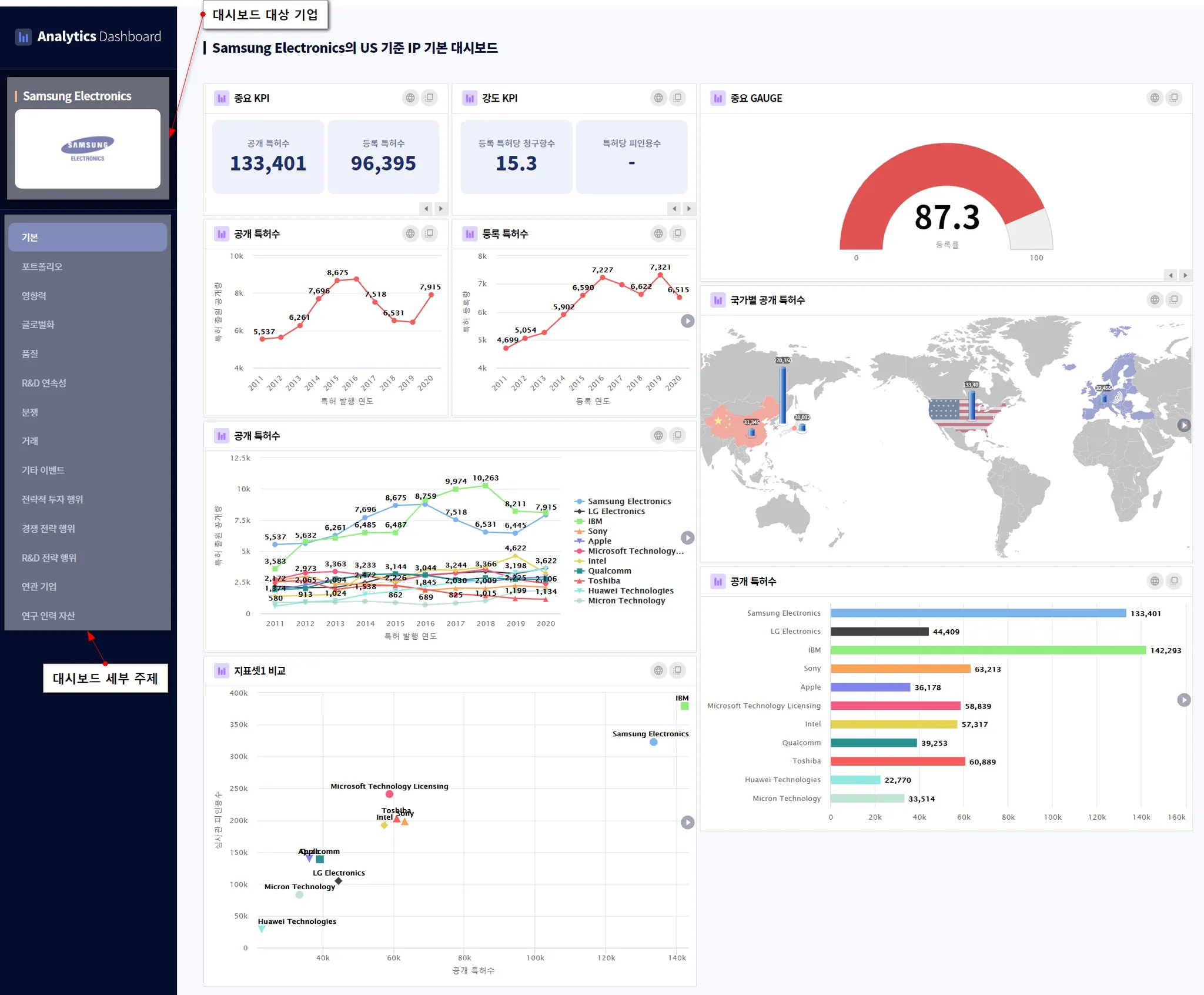
다목적 IP 대시보드
PatentPia는 특허 대시보드를 제공합니다.
MS Word 리포트
PatentPia GoldenCompass를 활용하면 MS Word 파일 형식의 리포트를 원클릭만으로 생성할 수 있습니다.
GoldenCompass의 리포트는 i) 분석 콘텐츠 화면 단위의 1 page 리포트, ii) 아이템 단위의 multi page 리포트가 있습니다.
테크 센싱
PatentPia 활용하면 테크 센싱을 손쉽게 할 수 있습니다.
테크 센싱의 가장 간단하고 실용적인 예시가, 경쟁사/선도 기업 등과 같은 관심 기업의 특정 분야에서 오늘을 기준으로 최근에서야 처름으로 등장하기 시작한 신규 키워드를 발굴하는 것입니다.
Excel download with rich information
PatentPia는 MS Excel 파일 형식으로 데이터 다운로드 서비스를 제공합니다.
PatentPia Excel 데이터의 특징은 화면에 나타나는 내용보다는 훨씬 더 많은 항목을 제공한다는 것입니다. 그리고, 다운로드 되는 항목도 지속적으로 확대되고 있습니다.
공유/연결/근거 지향
URL을 통한 공유 및 재현
GoldenCompass는 URL을 통하여, 분석 콘텐츠를 화면 단위로 공유할 수 있습니다. 공유 받은 상대방이 URL 또는 URL이 하이퍼링크된 대상(글/그림/영상 등)을 클릭하면, 공유 받은 분석 콘텐츠 화면이 재현됩니다.
GoldenCompass 분석 콘텐츠 공유의 가장 큰 특징은 오리지넉 분석 콘텐츠 화면뿐만 아니라, i) 필터링, ii) 소팅, iii) 선택된 아이템만으로 구성된 최종 분석 콘텐츠 화면까지도 공유 및 재현 된다는 것입니다. 최종 분석 콘텐츠 화면의 재현을 위해서는 최총 화면 상태에서 URL을 복사해야 합니다. 최종 화면에 대한 URL 복사는 i) "URL 복사" 버튼을 클릭하여 URL 복사, ii) "새창으로 보기" 버튼 클릭 후 주소창의 URL 중 어느 한 방식으로 하면 됩니다.
Interconnectivity
GoldenCompass의 특징 중의 하나는 full of links입니다.
분석 콘텐츠를 구성하는 분석 표의 각종 아이템에는 링크가 걸려 있어, 클릭하면, 클릭된 아이템에 대한 분석 콘텐츠 페이지가 제공됩니다. 차트 등 시각화 콘텐츠에 나타난 아이템을 클릭해도 클릭된 아이템에 대한 분석 콘텐츠 페이지가 제공됩니다.(coming soon)
PatentPia의 다른 서비스와 연결
GoldenCompass는 PatentPia의 다른 서비스와 유기적으로 연결되어 있습니다. 연결되는 서비스에는 i) 개인화 서비스 My portfolio, ii) MS Word 리포트, iii) 실시간 특허셋 분석 Analytics, iv) 특허 대시보드, v) 이미지 기반 특허 콘텐츠 제공 체계인 Launcher 등이 있습니다.
분석 수치값 클릭 → 근거 제공
GoldenCompass의 분석 콘텐츠에 대한 큰거 데이터를 제공합니다. 분석 표 데이터를 구성하는 수치값에 클릭하면, 그 수치값에 대응되는 근거 목록 데이터가 제공됩니다.
GoldenCompass는 i) 근거 데이터를 제공하는 분석 표 데이터의 범위 확대, ii) 차트 등 시각화 콘텐츠에 포함된 수치값데 대응되는 근거 목록 데이터 제공 등과 같이 근거 콘텐츠의 제공 범위를 늘리려 노력하고 있습니다.
관련 콘텐츠
•












