연구 인적 자산 콘텐츠 서비스 체계
GoldenCompass는 i) 기업별, ii) 기업의 특정 분야별로 그 기업의 연구 인적 자산에 대한 다양한 분석 콘텐츠를 제공합니다.
조직 내 연구 인적 자산의 종류 세분화(auditing)
GoldenCompass가 기업별로 제공하는 연구 인적 자산의 종류에는 i) 특허를 많이 발명한 핵심 연구자, ii) 피인용을 많은 받은 선도 연구자, iii) 급성장 연구자, iv) 지표별 급등/급락 연구자 등이 있습니다. 한편, 기업의 분야별로는 v) 그 분야에 대한 전문성 높은 연구자를 추가적으로 제공합니다.
핵심 연구자
GoldenCompass는 기업 또는 기업의 분야에 대한 핵심 연구 인적 자산에 대한 원클릭 분석 콘텐츠를 제공합니다.
한편, 연구 인적 자산 중 특정한 인종 그룹에 속하는 연구 인적 자산을 발굴할 필요성(예, HR 목적 등)이 있을 수 있습니다. 이 경우, 연구자에 대한 필터를 사용합니다.
선도 연구자
GoldenCompass는 기업 또는 기업의 분야에 대한 선도성 높은 연구 인적 자산에 대한 원클릭 분석 콘텐츠를 제공합니다.
급성장 연구자
GoldenCompass는 기업 또는 기업의 분야에 대한 급성장 연구 인적 자산에 대한 원클릭 분석 콘텐츠를 제공합니다.
신규 연구자
GoldenCompass는 기업 또는 기업의 분야에 대한 신규 연구 인적 자산에 대한 원클릭 분석 콘텐츠를 제공합니다.
전문성 높은 연구자
GoldenCompass는 기업 또는 기업의 분야에 대한 전문성 높은 연구 인적 자산에 대한 원클릭 분석 콘텐츠를 제공합니다.
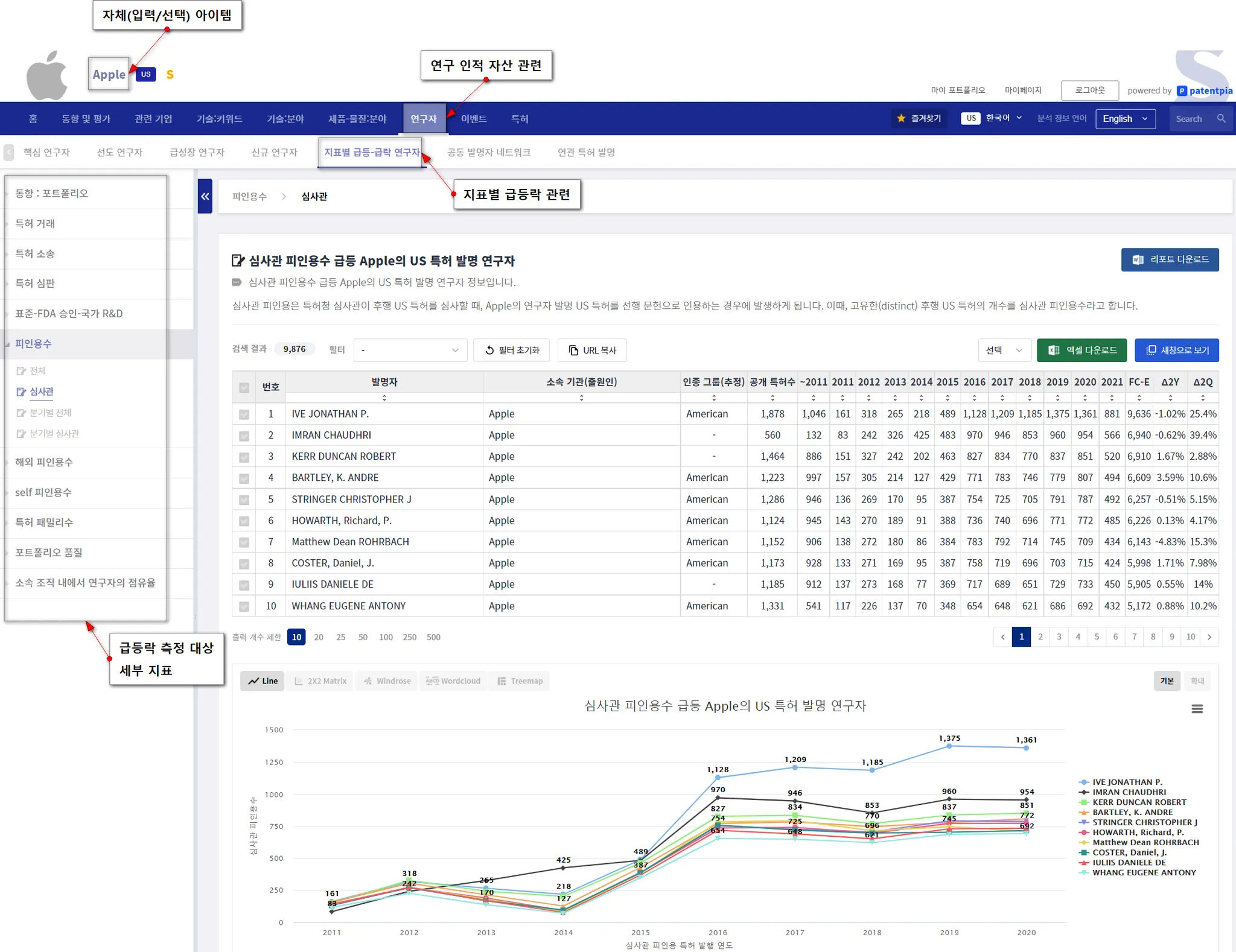
지표별 급변동 연구자
GoldenCompass는 기업 또는 기업의 분야에 대한 지표별 성과가 급등한 연구 인적 자산에 대한 원클릭 분석 콘텐츠를 제공합니다.
지표에는 i) 국내외 각종 피인용, ii) 국내외 특허 패밀리, iii) 포트폴리오 품질, iv) 각종 점유율 등이 있습니다.
개별 연구 인적 자산에 대한 분석 콘텐츠
GoldenCompass는 개별 연구 인적 자산인 발명자/연구자 개개인에 대한 다양한 분석 콘텐츠를 제공합니다. 연구자별 분석 콘텐츠를 통하여, 연구 인적 자산 개개인에 대한 심층적인 분석 및 평가가 가능하게 됩니다.
연구자 개인별 분석 콘텐츠에 대한 상세한 사항은 "연구자 분석 콘텐츠" 페이지를 참고하세요. "연구자 분석 콘텐츠" 페이지에는 연구자별 i) 각종 측정 지표 및 시계열(동향) 분석, ii) 국내외 연관 기업 및 연관 연구자, iii) 공동 연구 네트워크 등에 대한 상세한 설명을 제공합니다.
관련 콘텐츠
•


